For about half the cost of the full-featured NetEqualizer, you can now purchase a NetEqualizer with a Reporting Only License. Our Reporting Only option enables you to view your network usage data in real-time (as of this second), as well as to view historical usage to see your network usage trends.

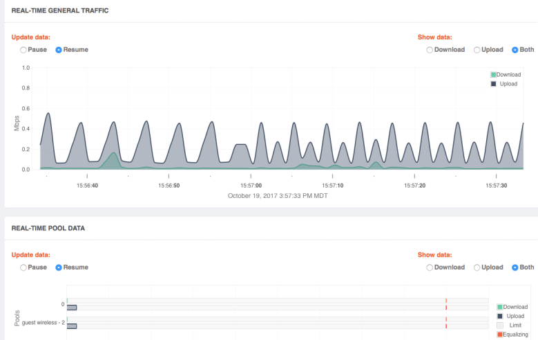
Live Screen Shot Showing Overall Bandwidth In Real Time
Reporting can help you to troubleshoot your network, from identifying DDoS and virus activity, to assessing for possible unwanted P2P traffic.
You might consider a Reporting Only NetEqualizer for a site where you would like better visibility into your network, and also think you may need to shape at some point. It could also help you to assess a network segment from a traffic flow perspective.
And the great thing is, we always protect your investment in our technology. If at a later time you do decide you want to use our state-of-the-art shaping technology, you have not lost your initial investment in the NetEqualizer. You can always upgrade and only pay the price difference.
What features come in Release 1 (R.v1) of the Reporting Only NetEqualizer?
- Reporting by IP , real time and historical usage
- Reporting by Subnet , VLAN real time and historical usage
- Reporting by Domain Name ( Yahoo, Facebook etc) Real time and historical
- Real-time spreadsheet style snapshot of all existing connections
Troubleshooting Tools
- Top Uploaders & Downloaders
- Abusive behavior due to Viruses
- DDoS detection
- P2P detection
- Alerts and Alarms for Quota Overages
- Peak Bandwidth Alerting
More features to come in our next release, please put in your request now!
Reporting Only prices include first year support. Prices listed below are good through 3/31/2018. After March 2018, contact us for current pricing.
NE3000-R 500Mbps price $3000
NE3000-R 1Gbps price $4000
NE4000-R 5Gbps price $6000
Note that Reporting Only NetEqualizers can be license-upgraded in the field to enable full shaping capabilities.




Leave a comment